Core Services
Identities data, organizations and all other objects managed in Memority can be replicated in the Memority Reporting databases and historicized over a one-year period. This capability allows to go back in time and consult the state of an object at an earlier date.
APIs are also available to collect data outside the solution (access logs, etc.) to correlate identity data with this information.
Like all Memory objects, these reports have management scopes allowing only the necessary information to be presented depending on the administrator logged in (example: only view and control data for a BU).
Memority also provide a native connector to provision Memority reporting database with custom tenant information, allowing for these custom data information to be retrieved from configurable reporting widget.
Standard reporting data comes from the activity of the Memority services. However, these data schemes can be extended with data coming from our clients’ IT systems and can be fed using a native connector exposed by Memority. This feature allows our client to provision Memority reporting database with custom information and build their own dedicated reports.
Identities data, organizations and all other objects managed in Memority can be replicated in the Memority Reporting databases and historicized over a one-year period. This capability allows clients to go back in time and consult the state of an identity at an earlier date.
Native reports
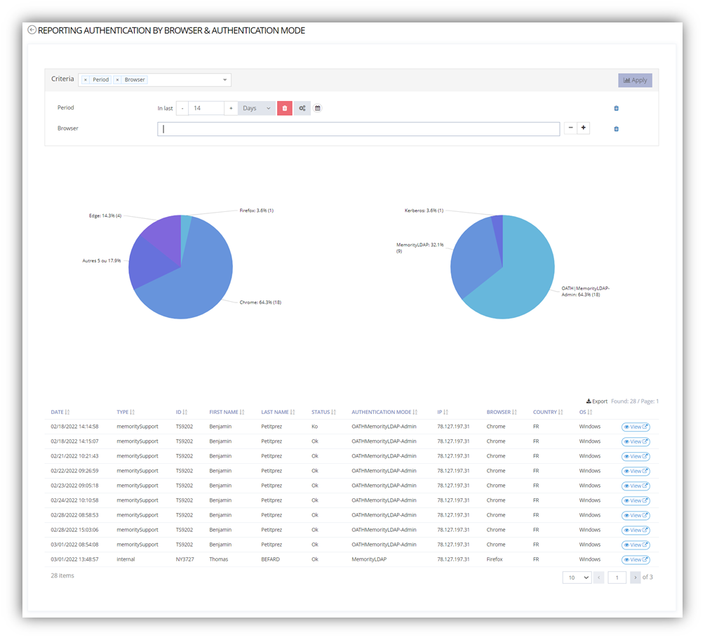
Memory offers a set of reports natively allowing to present and control a set of information (Reconciliation, access, Identity quality, role usage, apps assignment, billing, provisioning status, …) . Like all Memory features, these reports have management scopes allowing only the necessary information to be presented depending on the administrator logged in (example: only view and control data for a BU).
Data information can be retrieved by using:
A graphical widget
Ex: Pie chart of Authentication by hours
A detailed list of data
A file data export
A REST API called
For each report, Administrator can configure:
Range date
Criteria depending on the data context
Custom reports
It is also possible to custom reports depending on the client needs. Indeed standard reporting data comes from the activity of the Memority services. However, these data schemes can be extended with data coming from our client IT systems and can be fed using a native connector exposed by Memority. This feature allows our client to provision Memority reporting database with custom information and build their own dedicated reports.
This capability allows any client to report the desired indicators to their business and thus allow triggering ad_hoc processing when limits are reached.
When a report is configured, it is possible to define:
Data perimeter
Search criteria adjustable on the fly by the administrator during consultation
Graphs (Pie, Bar, Timeline…)
Memority also collect a set of data about the use of the solution;
Accessed features
APIs
Usage

Identity data quality report

Reconciliation report

Identities by apps correlated with the last Authentication date

Identity Lifecyle report

Authentication report